Consolidated health report

View the consolidated health report to get a read-only snapshot of a Redis Software cluster's current system health.

Redis Software

The consolidated health report is a read-only, consolidated snapshot of a cluster's current system health, including:

  • License and certificate status

  • Nodes and services health

  • Node memory breakdown, including free and provisioned memory

  • Running actions status

  • Active alerts

  • Basic database status and version

  • High availability health

The consolidated health report consolidates cluster and database health information that was previously scattered across multiple APIs and CLI commands, such as rladmin status extra all and required SSH access to view.

As of Redis Software version 8.0.16, you can access the cluster and database health reports using the Cluster manager UI or REST API requests.

View health overview

You can access the cluster and database health reports using the Overview screen in the Cluster Manager UI.

You can view node health

The health report screen.

Cluster info

The Cluster Info section provides basic cluster details, including:

  • Overall cluster status

  • Redis Software cluster version

  • License usage and expiration date

Cluster storage

The Cluster Storage section provides memory usage details, including used memory, free memory, and total memory for RAM, flash, persistent storage, and ephemeral storage on the cluster.

Nodes

The Nodes section shows the status of nodes in the cluster and indicates which node is the leader or primary node.

Databases

In the Databases section, you can check each database's status and Redis version. You can click the number listed by each field to display the relevant database names and click on the database links to view database details.

Active database names and links are displayed.

Certificates

The Certificates section shows whether the cluster's certificates are still valid. If a certificate appears as no longer valid, you can click the Certificates link to update the certificate.

The certificates section shows an alert that the SSO service certificate expires soon.

Actions

In the Actions section, you can view currently running actions.

The Actions section shows a database upgrade is in progress.

Alerts and services

If a configured alert threshold is reached or a running service stops, an alert will appear in the Alerts & Services section.

Active alerts are displayed ephemeral and persistent storage have reached 90% capacity.

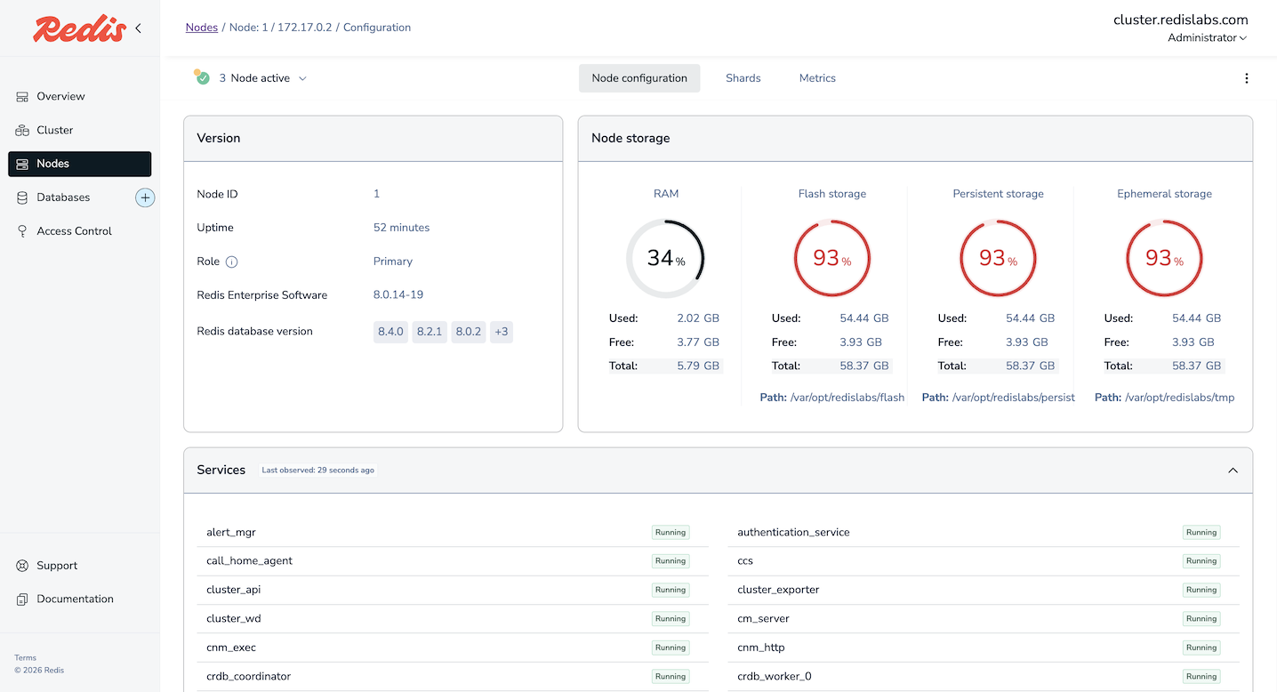
View node health

On the Nodes screen of the Cluster Manager UI, you can click on a node to go to its Node configuration tab and view node health details.

Node configuration screen.

Verify nodes

You can check if nodes are functioning properly using one of the following methods:

On the Nodes screen, click Verify all nodes.

Node storage

The Node storage section of the Node configuration tab provides memory usage details, including used memory, free memory, and total memory for RAM, flash, persistent storage, and ephemeral storage on the node.

Services

In the Services section Node configuration tab, you can view the list of services running on the node and the most recent status of each.

The services section shows most services running and one stopped service.

Shards

When viewing a node's configuration, you can click the Shards tab to view a list of database shards running on the node and related details such as each shard's ID, current status, role, and slot range.

A list of database shards on the node.

Health report REST API requests

Cluster health report requests

Cluster health report REST API requests provide overall health information for a cluster:

GET https://<host>:<port>/v4/cluster/health

Database health report requests

Database health report REST API requests provide detailed health information for a specific database:

GET https://<host>:<port>/v4/bdb/<database_id>/health
RATE THIS PAGE
Back to top ↑