Redis Software observability and monitoring guidance

Using monitoring and observability with Redis Software

Introduction

This document provides observability and monitoring guidance for developers running applications that connect to Redis Software. In particular, this guide focuses on the systems and resources that are most likely to impact the performance of your application.

The screenshot below shows a dashboard with relevant statistics for a node: Dashboard showing relevant statistics for a Node

To effectively monitor a Redis Software cluster you need to observe core cluster resources and key database performance indicators as described in the following sections for this guide.

Core cluster resources include:

  • Memory utilization
  • CPU utilization
  • Database connections
  • Network traffic
  • Synchronization

Key database performance indicators include:

  • Latency
  • Cache hit rate
  • Key eviction rate
  • Proxy Performance

Dashboard showing an overview of cluster metrics: Dashboard showing an overview of cluster metrics

In addition to manually monitoring these resources and indicators, it is best practice to set up alerts.

Core cluster resource monitoring

Redis Software version 7.8.2 introduces a preview of the new metrics stream engine that exposes the v2 Prometheus scraping endpoint at https://<IP>:8070/v2. This new engine exports all time-series metrics to external monitoring tools such as Grafana, DataDog, NewRelic, and Dynatrace using Prometheus.

The new engine enables real-time monitoring, including full monitoring during maintenance operations, providing full visibility into performance during events such as shards' failovers and scaling operations. See Monitoring with metrics and alerts for more details.

If you are already using the existing scraping endpoint for integration, follow this guide to transition and try the new engine. You can scrape both existing and new endpoints simultaneously, which lets you create advanced dashboards and transition smoothly.

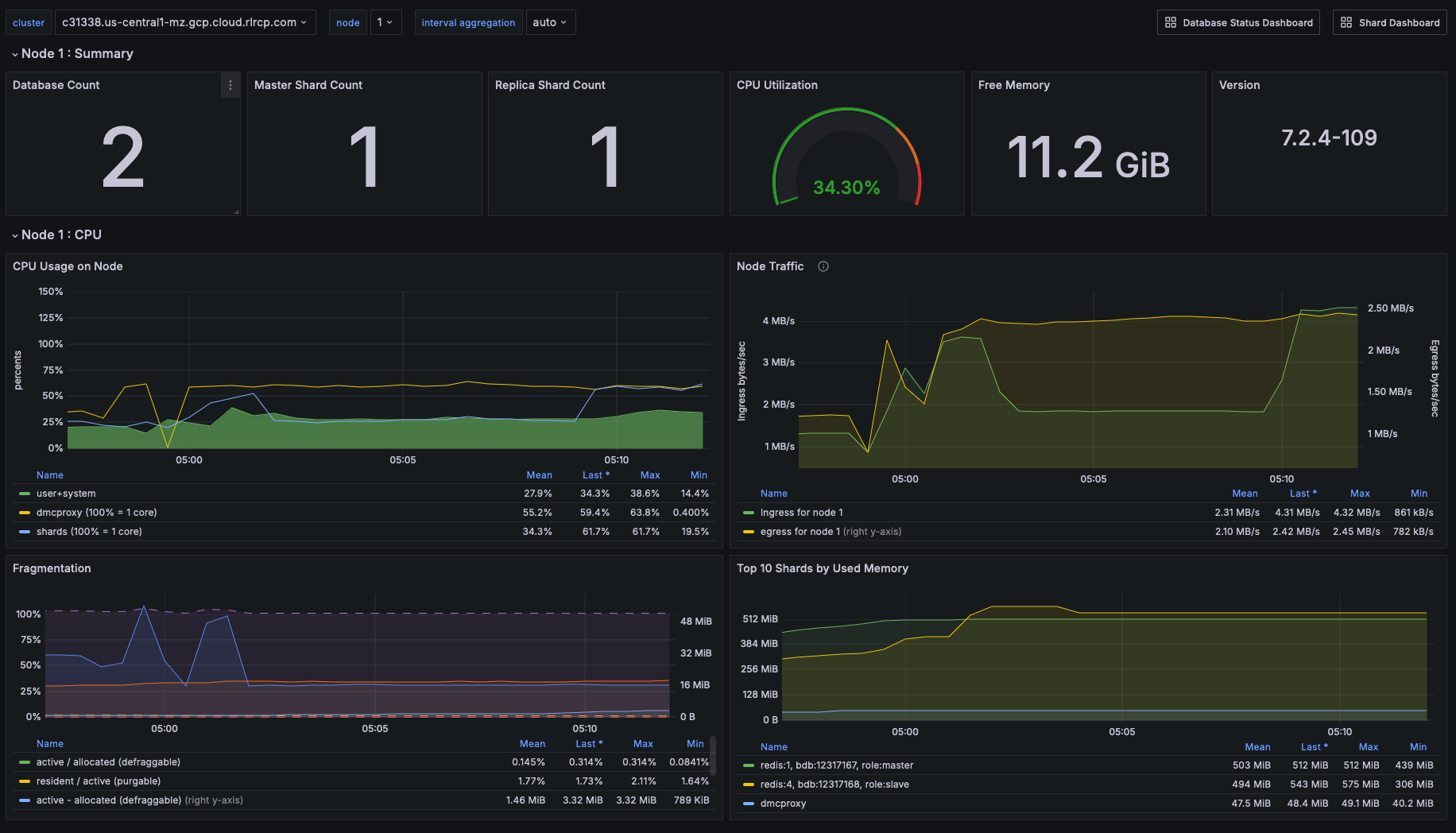
Memory

Every Redis Software database has a maximum configured memory limit to ensure isolation in a multi-database cluster.

Metric name Definition Unit
Memory usage percentage metric Percentage of used memory relative to the configured memory limit for a given database Percentage

Dashboard displaying high-level cluster metrics - Cluster Dashboard Dashboard displaying high-level cluster metrics

Thresholds

The appropriate memory threshold depends on how the application is using Redis.

  • Caching workloads, which permit Redis to evict keys, can safely use 100% of available memory.
  • Non-caching workloads do not permit key eviction and should be closely monitored as soon as memory usage reaches 80%.

Caching workloads

For applications using Redis solely as a cache, you can safely let the memory usage reach 100% as long as you have an eviction policy in place. This will ensure that Redis can evict keys while continuing to accept new writes.

Note: Eviction will increase write command latency as Redis has to cleanup the memory/objects before accepting a new write to prevent OOM when memory usage is at 100%.

While your Redis database is using 100% of available memory in a caching context, it's still important to monitor performance. The key performance indicators include:

  • Latency
  • Cache hit ratio
  • Evicted keys

Read latency

Latency has two important definitions, depending on context:

  • In the context of Redis itself, latency is the time it takes for Redis to respond to a request. The Latency section below provides a broader discussion of this metric.

  • In the context of your application, Latency is the time it takes for the application to process a request. This will include the time it takes to execute both reads and writes to Redis, as well as calls to other databases and services. Note that its possible for Redis to report low latency while the application is experiencing high latency. This may indicate a low cache hit ratio, ultimately caused by insufficient memory.

You need to monitor both application-level and Redis-level latency to diagnose caching performance issues in production.

Cache hit ratio and eviction

Cache hit ratio is the percentage of read requests that Redis serves successfully. Eviction rate is the rate at which Redis evicts keys from the cache. These metrics are sometimes inversely correlated: a high eviction rate may cause a low cache hit ratio if too many frequently-used keys are being evicted.

If the Redis server is empty, the hit ratio will be 0%. As the application runs and the fills the cache, the hit ratio will increase.

When the entire cached working set fits in memory, the cache hit ratio will reach close to 100% while the percent of used memory will remain below 100%.

When the working set cannot fit in memory, the eviction policy will start to evict keys. It is important to choose a policy that generally evicts rarely-used keys to keep the cache hit ratio as high as possible.

In both cases, keys will may be manually invalidated by the application or evicted through the uses of TTLs (time-to-live) and an eviction policy.

The ideal cache hit ratio depends on the application, but generally, the ratio should be greater than 50%. Low hit ratios coupled with high numbers of object evictions may indicate that your cache is too small. This can cause thrashing on the application side, a scenario where the cache is constantly being invalidated.

This means that when your Redis database is using 100% of available memory, you need to measure the rate of key evictions.

An acceptable rate of key evictions depends on the total number of keys in the database and the measure of application-level latency. If application latency is high, check to see that key evictions have not increased.

Eviction policies

Name Description
noeviction New values aren’t saved when memory limit is reached. When a database uses replication, this applies to the primary database
allkeys-lru Keeps most recently used keys; removes least recently used (LRU) keys
allkeys-lfu Keeps frequently used keys; removes least frequently used (LFU) keys
volatile-lru Removes least recently used keys with the expire field set to true.
volatile-lfu Removes least frequently used keys with the expire field set to true.
allkeys-random Randomly removes keys to make space for the new data added.
volatile-random Randomly removes keys with expire field set to true.
volatile-ttl Removes keys with expire field set to true and the shortest remaining time-to-live (TTL) value.

Eviction policy guidelines

  • Use the allkeys-lru policy when you expect a power-law distribution in the popularity of your requests. That is, you expect a subset of elements will be accessed far more often than the rest. This is a good policy to choose if you are unsure.

  • Use the allkeys-random if you have a cyclic access where all the keys are scanned continuously, or when you expect the distribution to be uniform.

  • Use the volatile-ttl if you want to be able to provide hints to Redis about what are good candidates for expiration by using different TTL values when you create your cache objects.

The volatile-lru and volatile-random policies are mainly useful when you want to use a single instance for both caching and to have a set of persistent keys. However it is usually a better idea to run two Redis instances to solve such a problem.

Note: Setting an expire value to a key costs memory, so using a policy like allkeys-lru is more memory efficient because there is no need for an expire configuration for the key to be evicted under memory pressure.

Non-caching workloads

If no eviction policy is enabled, then Redis will stop accepting writes when memory usage reaches 100%. Therefore, for non-caching workloads, it is best practice to configure an alert at 80% memory usage. After your database reaches this 80% threshold, you should closely review the rate of memory usage growth.

Troubleshooting

Issue Possible causes Remediation
Redis memory usage has reached 100% This may indicate an insufficient Redis memory limit for your application's workload For non-caching workloads (where eviction is unacceptable), immediately increase the memory limit for the database. You can accomplish this through the Redis Software console or its API. Alternatively, you can contact Redis support to assist. For caching workloads, you need to monitor performance closely. Confirm that you have an eviction policy in place. If your application's performance starts to degrade, you may need to increase the memory limit, as described above.
Redis has stopped accepting writes Memory is at 100% and no eviction policy is in place Increase the database's total amount of memory. If this is for a caching workload, consider enabling an eviction policy. In addition, you may want to determine whether the application can set a reasonable TTL (time-to-live) on some or all of the data being written to Redis.
Cache hit ratio is steadily decreasing The application's working set size may be steadily increasing. Alternatively, the application may be misconfigured (for example, generating more than one unique cache key per cached item.) If the working set size is increasing, consider increasing the memory limit for the database. If the application is misconfigured, review the application's cache key generation logic.

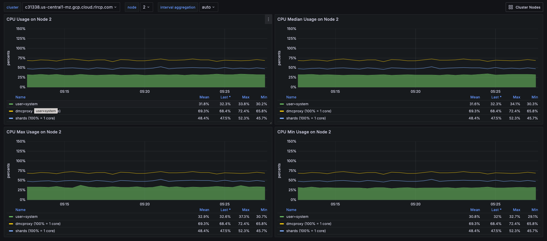
CPU

Redis Software provides several CPU metrics:

Metric name Definition Unit
Shard CPU CPU time portion spent by database shards as a percentage up to 100% per shard
Proxy CPU CPU time portion spent by the cluster's proxy(s) as a percentage 100% per proxy thread
Node CPU (User and System) CPU time portion spent by all user-space and kernel-level processesas a Percentage 100% per node CPU

To understand CPU metrics, it's worth recalling how a Redis Software cluster is organized. A cluster consists of one or more nodes. Each node is a VM (or cloud compute instance) or a bare-metal server.

A database is a set of processes, known as shards, deployed across the nodes of a cluster.

In the dashboard, shard CPU is the CPU utilization of the processes that make up the database. When diagnosing performance issues, start by looking at shard CPU.

Dashboard displaying CPU usage - Database Dashboard Dashboard displaying CPU usage

Thresholds

In general, we define high CPU as any CPU utilization above 80% of total capacity.

Shard CPU should remain below 80%. Shards are single-threaded, so a shard CPU of 100% means that the shard is fully utilized.

Display showing Proxy CPU usage - Proxy Dashboard Display showing Proxy CPU usage

Proxy CPU should remain below 80% of total capacity. The proxy is a multi-threaded process that handles client connections and forwards requests to the appropriate shard. Because the total number of proxy threads is configurable, the proxy CPU may exceed 100%. A proxy configured with 6 threads can reach 600% CPU utilization, so in this case, keeping utilization below 80% means keeping the total proxy CPU usage below 480%.

Dashboard displaying an ensemble of Node CPU usage data - Node Dashboard Dashboard displaying an ensemble of Node CPU usage data

Node CPU should also remain below 80% of total capacity. As with the proxy, the node CPU is variable depending on the CPU capacity of the node. You will need to calibrate your alerting based on the number of cores in your nodes.

Troubleshooting

High CPU utilization has multiple possible causes. Common causes include an under-provisioned cluster, excess inefficient Redis operations, and hot master shards.

Issue Possible causes Remediation
High CPU utilization across all shards of a database This usually indicates that the database is under-provisioned in terms of number of shards. A secondary cause may be that the application is running too many inefficient Redis operations. You can detect slow Redis operations by enabling the slow log in the Redis Software UI. First, rule out inefficient Redis operations as the cause of the high CPU utilization. The Latency section below includes a broader discussion of this metric in the context of your application. If inefficient Redis operations are not the cause, then increase the number of shards in the database.
High CPU utilization on a single shard, with the remaining shards having low CPU utilization This usually indicates a master shard with at least one hot key. Hot keys are keys that are accessed extremely frequently (for example, more than 1000 times per second). Hot key issues generally cannot be resolved by increasing the number of shards. To resolve this issue, see the section on Hot keys below.
High Proxy CPU There are several possible causes of high proxy CPU. First, review the behavior of connections to the database. Frequent cycling of connections, especially with TLS is enabled, can cause high proxy CPU utilization. This is especially true when you see more than 100 connections per second per thread. Such behavior is almost always a sign of a misbehaving application. Review the total number of operations per second against the cluster. If you see more than 50k operations per second per thread, you may need to increase the number of proxy threads. In the case of high connection cycling, review the application's connection behavior. In the case of high operations per second, increase the number of proxy threads.
High Node CPU You will typically detect high shard or proxy CPU utilization before you detect high node CPU utilization. Use the remediation steps above to address high shard and proxy CPU utilization. In spite of this, if you see high node CPU utilization, you may need to increase the number of nodes in the cluster. Consider increasing the number of nodes in the cluster and the rebalancing the shards across the new nodes. This is a complex operation and you should do it with the help of Redis support.
High System CPU Most of the issues above will reflect user-space CPU utilization. However, if you see high system CPU utilization, this may indicate a problem at the network or storage level. Review network bytes in and network bytes out to rule out any unexpected spikes in network traffic. You may need perform some deeper network diagnostics to identify the cause of the high system CPU utilization. For example, with high rates of packet loss, you may need to review network configurations or even the network hardware.

Connections

The Redis Software database dashboard indicates the total number of connections to the database.

You should monitor this connection count metric with both a minimum and maximum number of connections in mind. Based on the number of application instances connecting to Redis (and whether your application uses connection pooling), you should have a rough idea of the minimum and maximum number of connections you expect to see for any given database. This number should remain relatively constant over time.

Troubleshooting

Issue Possible causes Remediation
Fewer connections to Redis than expected The application may not be connecting to the correct Redis database. There may be a network partition between the application and the Redis database. Confirm that the application can successfully connect to Redis. This may require consulting the application logs or the application's connection configuration.
Connection count continues to grow over time Your application may not be releasing connections. The most common of such a connection leak is a manually implemented connection pool or a connection pool that is not properly configured. Review the application's connection configuration
Erratic connection counts (for example, spikes and drops) Application misbehavior (thundering herds, connection cycling, or networking issues) Review the application logs and network traffic to determine the cause of the erratic connection counts.

Dashboard displaying connections - Database Dashboard Dashboard displaying connections

Network ingress/egress

The network ingress/egress panel shows the amount of data being sent to and received from the database. Large spikes in network traffic can indicate that the cluster is under-provisioned or that the application is reading and/or writing unusually large keys. A correlation between high network traffic and high CPU utilization may indicate a large key scenario.

Unbalanced database endpoint

One possible cause of network traffic spikes is that the database endpoint is not located on the same node as the master shards. In addition to added network latency, if data plane internode encryption is enabled, CPU consumption can increase as well.

One solution is to use the optimal shard placement and proxy policy to ensure endpoints are collocated on nodes hosting master shards. If you need to restore balance (for example, after node failure) you can manually failover shard(s) with the rladmin cli tool.

Extreme network traffic utilization may approach the limits of the underlying network infrastructure. In this case, the only remediation is to add more nodes to the cluster and scale the database's shards across them.

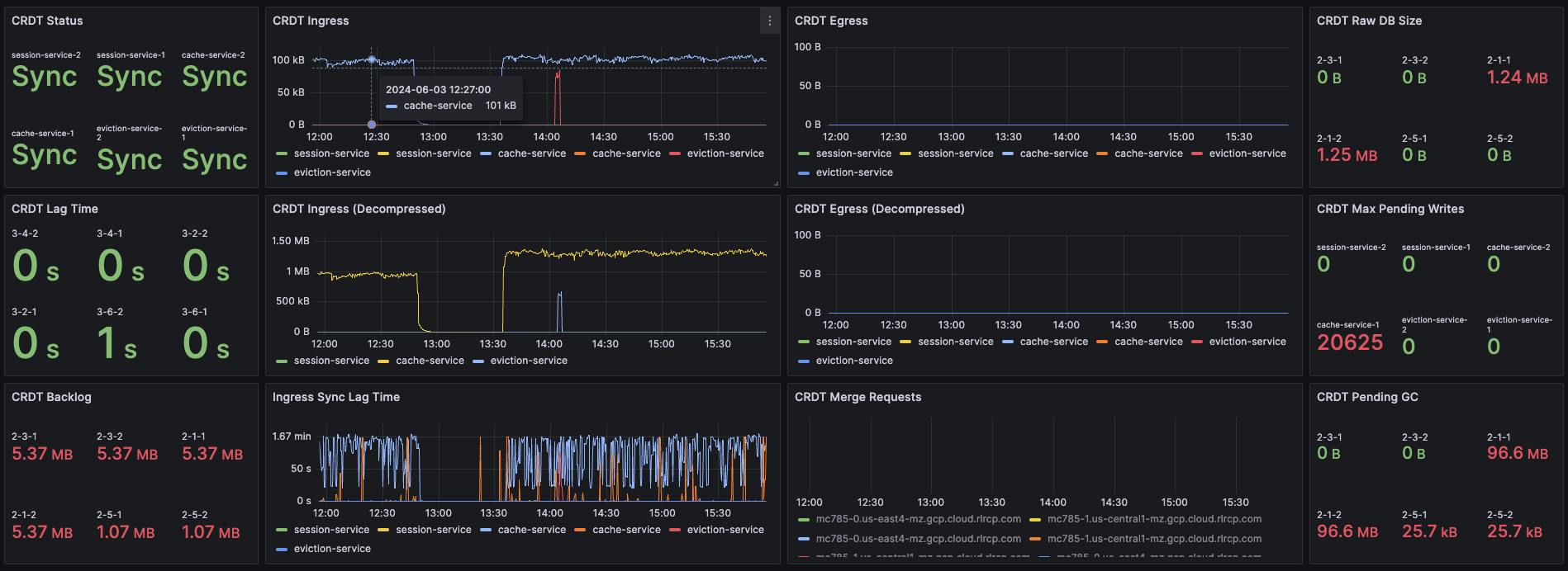
Synchronization

In Redis Software, geographically-distributed synchronization is based on Conflict-free replicated data types (CRDT) technology. The Redis Software implementation of CRDT is called an Active-Active database (formerly known as CRDB). With Active-Active databases, applications can read and write to the same data set from different geographical locations seamlessly and with low latency, without changing the way the application connects to the database.

An Active-Active architecture is a data resiliency architecture that distributes the database information over multiple data centers using independent and geographically distributed clusters and nodes. It is a network of separate processing nodes, each having access to a common replicated database such that all nodes can participate in a common application ensuring local low latency with each region being able to run in isolation.

To achieve consistency between participating clusters, Redis Active-Active synchronization uses a process called the syncer.

The syncer keeps a replication backlog, which stores changes to the dataset that the syncer sends to other participating clusters. The syncer uses partial syncs to keep replicas up to date with changes, or a full sync in the event a replica or primary is lost.

Dashboard displaying connection metrics between zones - Synchronization Dashboard Dashboard displaying connection metrics between zones

CRDT provides three fundamental benefits over other geo-distributed solutions:

  • It offers local latency on read and write operations, regardless of the number of geo-replicated regions and their distance from each other.
  • It enables seamless conflict resolution ("conflict-free") for simple and complex data types like those of Redis core.
  • Even if most of the geo-replicated regions in a CRDT database (for example, 3 out of 5) are down, the remaining geo-replicated regions are uninterrupted and can continue to handle read and write operations, ensuring business continuity.

Database performance indicators

There are several key performance indicators that report your database's performance against your application's workload:

  • Latency
  • Cache hit rate
  • Key eviction rate

Latency

Latency is the time it takes for Redis to respond to a request. Redis Software measures latency from the first byte received by the proxy to the last byte sent in the command's response.

An adequately provisioned Redis database running efficient Redis operations will report an average latency below 1 millisecond. In fact, it's common to measure latency in terms of microseconds. Businesses regularly achieve, and sometimes require, average latencies of 400-600 microseconds.

Dashboard display of latency metrics - Database Dashboard Dashboard display of latency metrics

The metrics distinguish between read and write latency. Understanding whether high latency is due to read or writes can help you to isolate the underlying issue.

Note that these latency metrics do not include network round trip time or application-level serialization, which is why it's essential to measure request latency at the application, as well.

Display showing a noticeable spike in latency Display showing a noticeable spike in latency

Troubleshooting

Here are some possible causes of high database latency. Note that high database latency is just one of the reasons why application latency might be high. Application latency can be caused by a variety of factors, including a low cache hit rate.

Issue Possible causes Remediation
Slow database operations Confirm that there are no excessive slow operations in the Redis slow log. If possible, reduce the number of slow operations being sent to the database.
If this not possible, consider increasing the number of shards in the database.
Increased traffic to the database Review the network traffic and the database operations per second chart to determine if increased traffic is causing the latency. If the database is underprovisioned due to increased traffic, consider increasing the number of shards in the database.
Insufficient CPU Check to see if the CPU utilization is increasing. Confirm that slow operations are not causing the high CPU utilization. If the high CPU utilization is due to increased load, consider adding shards to the database.

Cache hit rate

Cache hit rate is the percentage of all read operations that return a response. Note: Cache hit rate is a composite statistic that is computed by dividing the number of read hits by the total number of read operations. When an application tries to read a key that exists, this is known as a cache hit. Alternatively, when an application tries to read a key that does not exist, this is knows as a cache miss.

For caching workloads, the cache hit rate should generally be above 50%, although the exact ideal cache hit rate can vary greatly depending on the application and depending on whether the cache is already populated.

Dashboard showing the cache hit ratio along with read/write misses - Database Dashboard Dashboard showing the cache hit ratio along with read/write misses

Note: Redis Software actually reports four different cache hit / miss metrics. These are defined as follows:

Metric name Definition
bdb_read_hits The number of successful read operations
bdb_read_misses The number of read operations returning null
bdb_write_hits The number of write operations against existing keys
bdb_write_misses The number of write operations that create new keys

Troubleshooting

Cache hit rate is usually only relevant for caching workloads. Eviction will begin after the database approaches its maximum memory capacity.

A high or increasing rate of evictions will negatively affect database latency, especially if the rate of necessary key evictions exceeds the rate of new key insertions.

See the Cache hit ratio and eviction section for tips on troubleshooting cache hit rate.

Key eviction rate

They key eviction rate is rate at which objects are being evicted from the database. See eviction policy for a discussion of key eviction and its relationship with memory usage.

Dashboard displaying object evictions - Database Dashboard Dashboard displaying object evictions

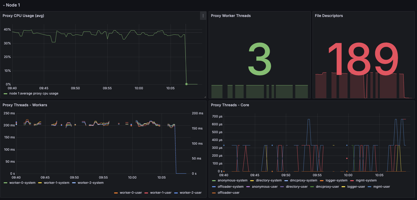
Proxy performance

Redis Software provides high-performance data access through a proxy process that manages and optimizes access to shards within the cluster. Each node contains a single proxy process. Each proxy can be active and take incoming traffic or it can be passive and wait for failovers.

Proxy policies

Policy Description
Single There is only a single proxy that is bound to the database. This is the default database configuration and preferable in most use cases.
All Master Shards There are multiple proxies that are bound to the database, one on each node that hosts a database master shard. This mode fits most use cases that require multiple proxies.
All Nodes There are multiple proxies that are bound to the database, one on each node in the cluster, regardless of whether or not there is a shard from this database on the node. This mode should be used only in special cases, such as using a load balancer.

Dashboard displaying proxy thread activity - Proxy Thread Dashboard Dashboard displaying proxy thread activity

If you need to, you can tune the number of proxy threads using the rladmin tune proxy command to make the proxy use more CPU cores. Cores used by the proxy won't be available for Redis, therefore we need to take into account the number of Redis nodes on the host and the total number of available cores.

The command has a few parameters you can use to set a new number of proxy cores:

  • id|all - you can either tune a specific proxy by its id, or all proxies.

  • mode - determines whether or not the proxy can automatically adjust the number of threads depending on load.

  • threads and max_threads - determine the initial number of threads created on startup, and the maximum number of threads allowed.

  • scale_threshold - determines the CPU utilization threshold that triggers spawning new threads. This CPU utilization level needs to be maintained for at least scale_duration seconds before automatic scaling is performed.

The following table indicates ideal proxy thread counts for the specified environments.

Total Cores Redis (ROR) Redis on Flash (ROF)
1 1 1
4 3 3
8 5 3
12 8 4
16 10 5
32 24 10
64/96 32 20
128 32 32

Data access anti-patterns

There are three data access patterns that can limit the performance of your Redis database:

  • Slow operations
  • Hot keys
  • Large keys

This section defines each of these patterns and describes how to diagnose and mitigate them.

Slow operations

Slow operations are operations that take longer than a few milliseconds to complete.

Not all Redis operations are equally efficient. The most efficient Redis operations are O(1) operations; that is, they have a constant time complexity. Example of such operations include GET, SET, SADD, and HSET.

These constant time operations are unlikely to cause high CPU utilization. Note: Even so, it's still possible for a high rate of constant time operations to overwhelm an underprovisioned database.

Other Redis operations exhibit greater levels of time complexity. O(n) (linear time) operations are more likely to cause high CPU utilization. Examples include HGETALL, SMEMBERS, and LREM. These operations are not necessarily problematic, but they can be if executed against data structures holding a large number of elements (for example, a list with 1 million elements).

However, the KEYS command should almost never be run against a production system, since returning a list of all keys in a large Redis database can cause significant slowdowns and block other operations. If you need to scan the keyspace, especially in a production cluster, always use the SCAN command instead.

Troubleshooting

The best way to discover slow operations is to view the slow log. The slow log is available in the Redis Software and Redis Cloud consoles:

Redis Cloud dashboard showing slow database operations Redis Cloud dashboard showing slow database operations

Issue Remediation
The KEYS command shows up in the slow log Find the application that issues the KEYS command and replace it with a SCAN command. In an emergency situation, you can alter the ACLs for the database user so that Redis will reject the KEYS command altogether.
The slow log shows a significant number of slow, O(n) operations If these operations are being issued against large data structures, then the application may need to be refactored to use more efficient Redis commands.
The slow logs contains only O(1) commands, and these commands are taking several milliseconds or more to complete This likely indicates that the database is underprovisioned. Consider increasing the number of shards and/or nodes.

Hot keys

A hot key is a key that is accessed extremely frequently (for example, thousands of times a second or more).

Each key in Redis belongs to one, and only one, shard. For this reason, a hot key can cause high CPU utilization on that one shard, which can increase latency for all other operations.

Troubleshooting

You may suspect that you have a hot key if you see high CPU utilization on a single shard. There are two main way to identify hot keys: using the Redis CLI and sampling the operations against Redis.

To use the Redis CLI to identify hot keys:

  1. First confirm that you have enough available memory to enable an eviction policy.
  2. Next, enable the LFU (least-frequently used) eviction policy on the database.
  3. Finally, run redis-cli --hotkeys

You may also identify hot keys by sampling the operations against Redis. You can use do this by running the MONITOR command against the high CPU shard. Because this is a potentially high-impact operation, you should only use this technique as a secondary option. For mission-critical databases, consider contacting Redis support for assistance.

Remediation

After you discover a hot key, you need to find a way to reduce the number of operations against it. This means getting an understanding of the application's access pattern and the reasons for such frequent access.

If the hot key operations are read-only, consider implementing an application-local cache so that fewer read requests are sent to Redis. For example, even a local cache that expires every 5 seconds can entirely eliminate a hot key issue.

Large keys

Large keys are keys that are hundreds of kilobytes or larger. High network traffic and high CPU utilization can be caused by large keys.

Troubleshooting

To identify large keys, you can sample the keyspace using the Redis CLI.

Run redis-cli --memkeys against your database to sample the keyspace in real time and potentially identify the largest keys in your database.

Remediation

Addressing a large key issue requires understanding why the application is creating large keys in the first place. As such, it's difficult to provide general advice to solving this issue. Resolution often requires a change to the application's data model or the way it interacts with Redis.

Alerting

The Redis Software observability package includes a suite of alerts and their associated tests for use with Prometheus.

Note:
Not all the alerts are appropriate for all environments; for example, installations that do not use persistence have no need for storage alerts.

The alerts are packaged with a series of tests that validate the individual triggers. You can use these tests to validate your modifications to these alerts for specific environments and use cases.

To use these alerts, install Prometheus Alertmanager. For a comprehensive guide to alerting with Prometheus and Grafana, see the Grafana blog post on the subject.

Configure Prometheus

To configure Prometheus for alerting, open the prometheus.yml configuration file.

Uncomment the Alertmanager section of the file. The following configuration starts Alertmanager and instructs it to listen on its default port of 9093.

# Alertmanager configuration
alerting:
  alertmanagers:
    - static_configs:
        - targets:
          - alertmanager:9093

The Rule file section of the config file instructs Alertmanager to read specific rules files. If you pasted the alerts.yml file into /etc/prometheus then the following configuration would be required.

# Load rules once and periodically evaluate them according to the global 'evaluation_interval'.
rule_files:
  - "error_rules.yml"
  - "alerts.yml"

After you've done this, restart Prometheus.

The built-in configuration, error_rules.yml, has a single alert: Critical Connection Exception. If you open the Prometheus console, by default located at port 9090, and select the Alert tab, you will see this alert, as well as the alerts in any other file you have included as a rules file.

prometheus alerts image

The following is a list of alerts contained in the alerts.yml file. There are several points to consider:

  • Not all Redis Software deployments export all metrics
  • Most metrics only alert if the specified trigger persists for a given duration

List of alerts

Description Trigger
Average latency has reached a warning level round(bdb_avg_latency * 1000) > 1
Average latency has reached a critical level indicating system degradation round(bdb_avg_latency * 1000) > 4
Absence of any connection indicates improper configuration or firewall issue bdb_conns < 1
A flood of connections has occurred that will impact normal operations bdb_conns > 64000
Absence of any requests indicates improperly configured clients bdb_total_req < 1
Excessive number of client requests indicates configuration and/or programmatic issues bdb_total_req > 1000000
The database in question will soon be unable to accept new data round((bdb_used_memory/bdb_memory_limit) * 100) > 98
The database in question will be unable to accept new data in two hours round((bdb_used_memory/bdb_memory_limit) ** 100) < 98 and (predict_linear(bdb_used_memory[15m], 2 ** 3600) / bdb_memory_limit) > 0.3 and round(predict_linear(bdb_used_memory[15m], 2 * 3600)/bdb_memory_limit) > 0.98
Database read operations are failing to find entries more than 50% of the time (100 * bdb_read_hits)/(bdb_read_hits + bdb_read_misses) < 50
In situations where TTL values are not set this indicates a problem bdb_evicted_objects > 1
Replication between nodes is not in a satisfactory state bdb_replicaof_syncer_status > 0
Record synchronization between nodes is not in a satisfactory state bdb_crdt_syncer_status > 0
The amount by which replication lags behind events is worrisome bdb_replicaof_syncer_local_ingress_lag_time > 500
The amount by which object replication lags behind events is worrisome bdb_crdt_syncer_local_ingress_lag_time > 500
The number of active nodes is less than expected count(node_up) != 3
Persistent storage will soon be exhausted round((node_persistent_storage_free/node_persistent_storage_avail) * 100) <= 5
Ephemeral storage will soon be exhausted round((node_ephemeral_storage_free/node_ephemeral_storage_avail) * 100) <= 5
The node in question is close to running out of memory round((node_available_memory/node_free_memory) * 100) <= 15
The node in question has exceeded expected levels of CPU usage round((1 - node_cpu_idle) * 100) >= 80
The shard in question is not reachable redis_up == 0
The master shard is not reachable floor(redis_master_link_status{role="slave"}) < 1
The shard in question has exceeded expected levels of CPU usage redis_process_cpu_usage_percent >= 80
The master shard has exceeded expected levels of CPU usage redis_process_cpu_usage_percent{role="master"} > 0.75 and redis_process_cpu_usage_percent{role="master"} > on (bdb) group_left() (avg by (bdb)(redis_process_cpu_usage_percent{role="master"}) + on(bdb) 1.2 * stddev by (bdb) (redis_process_cpu_usage_percent{role="master"}))
The shard in question has an unhealthily high level of connections redis_connected_clients > 500

Appendix A: Grafana Dashboards

Grafana dashboards are available for Redis Software and Redis Cloud deployments.

These dashboards come in three styles, which may be used together to provide a full picture of your deployment.

  1. Classic dashboards provide detailed information about the cluster, nodes, and individual databases.
  2. Basic dashboards provide a high-level overviews of the various cluster components.
  3. Extended dashboards. These require a third-party library to perform ReST calls.

There are also two workflow dashboards for Redis Software that provide drill-down functionality.

Software

Workflow

Cloud

Note: - The 'workflow' dashboards are intended to be used as a package. Therefore they should all be installed, as they contain links to the other dashboards in the group permitting rapid navigation between the overview and the drill-down views.

RATE THIS PAGE
Back to top ↑